본문 영역 바로가기

디지털 솔루션

ISS, Hi-EMS, Hi-GSP 등이 탑재된 모든 선박을 실시간으로 모니터링하여, 운항 및 장비 운영·관리를 지원하는 경제적이고 안전한 데이터 기반 서비스입니다.

스마트십 솔루션

  • 데이터 수집 및 최적 운항 서비스 제공

    전문가들이 선단 및 개별 선박 데이터를 상시 모니터링 및 분석하여 최적 운항에 필요한 핵심 정보를 제공합니다.

  • 운영 효율성 및 의사결정 지원

    보증 서비스, 최신 서비스 뉴스, 다양한 기술 자료 등을 포함하여 고객의 운영 효율성을 높이고 의사결정 과정을 효과적으로 지원합니다.

통합 스마트십 솔루션(ISS)

Hi-INS 사이트 바로가기

ISS(Integrated Smartship Solution)는 HD현대가 개발한 선박 운항과 장비 운영 및 관리 시스템으로
선내 주요 기기 데이터를 실시간으로 수집하여 선박 및 엔진을 비롯한 주요 기기 분석 서비스와 최적 운항 서비스를 제공합니다.

Hi-INS 사이트 바로가기
    • 1. 사용자 중심 설계

      직관적인 인터페이스와 커스터마이징 가능한 대시보드 및 리포트 기능을 통해, 사용자의 운영 환경과 목적에 맞춰 최적화된 정보를 제공합니다.

    • 2. 연비 효율 개선 및 환경 규제 대응

      최적 항로 계산과 CII 등급 분석 기능을 통해, 연비 효율을 높이고 환경 규제에 효과적으로 대응할 수 있도록 지원합니다.

    • 3. 검증된 기술력과 납품 실적

      500척 이상의 선박에 설치된 실적을 기반으로, 다양한 선종과 운항 환경에서 기술력과 신뢰성이 검증되었습니다.

    • 4. 육상 통합 관제 기능 지원

      선박과 육상 간의 실시간 데이터 연동을 통해, 육상에서도 통합적인 모니터링과 관리가 가능합니다.

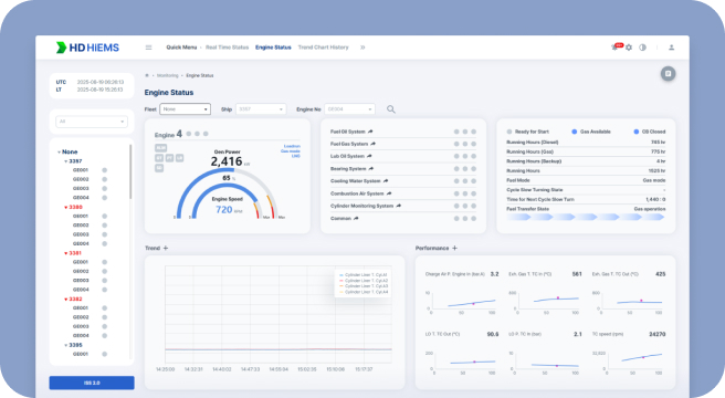
  • HiMSEN 엔진 모니터링 시스템(HiEMS)

    • 1. 실시간 엔진 상태 모니터링 및 이상 징후 감지

      HiEMS는 엔진의 작동 상태와 알람을 실시간으로 모니터링하여, 이상 징후를 즉각적으로 파악할 수 있습니다. 이를 통해 선박 운항 중 발생할 수 있는 문제를 조기에 진단하고 대응할 수 있습니다.

    • 2. 육상 통합 관제 및 분석 리포트 제공

      선박과 육상 간의 실시간 데이터 연동을 통해 육상에서도 엔진 상태를 통합적으로 관제할 수 있으며, 분석 리포트와 진단 가이드를 제공하여 유지보수 및 운영 효율성을 높입니다.

  • 선박 네트워크 모니터링 시스템(Hi-Secure)

    • 1. 사이버 복원력(Cyber Resilience) 확보

      선박 IT·OT 네트워크 통합이 가속화되는 환경을 고려하여, 네트워크의 이상 행위와 보안 이벤트를 식별하는 선박 사이버 복원력 관리 플랫폼을 제공합니다. IACS UR E26에서 요구되는 선박 설계 단계의 복원력 관리 프로세스를 구현합니다.

    • 2. 탁월한 호환성과 확장성

      범용 프로토콜(SNMP, Syslog 등)부터 OT·ICS 산업 표준 프로토콜을 지원하며, 500척 이상 적용 경험을 기반으로 선박에 공급되는 다양한 시스템과 인터페이스 지원 기능을 지속적으로 업데이트하고 프로토콜 확장을 수행합니다.

    • 3. 사용자 친화적 인터페이스

      비전문가인 승무원도 쉽게 운용할 수 있는 직관적인 UI/UX, 알림 우선순위 분류 등을 제공하여, 운항 중에도 이상 상황을 신속히 파악할 수 있는 효율적인 사용성을 제공합니다.

    • 4. 육상 연계 관제 및 대응 지원

      선박에서 탐지된 보안 이벤트를 육상 관리자에게 전달하여 외부에서 상황 인지와 대응 지시가 가능하도록 합니다. 외부 통신을 위해 역할 기반 접근제어와 다단계 인증을 적용해 보안성을 강화했으며, IMO MSC.428(98), IEC 62443, IACS UR E27등의 사이버위험 관리 원칙을 바탕으로 기능사양을 구현했습니다.

    • 인증
  • 선박 통합 기관진단솔루션(HiCBM)

    • 1. 통합 진단

      엔진, 회전기, 배전반 등 선박의 주요 기기에 대한 상태 진단 및 이상 징후 예측을 통해 고장 없는 안전한 항해 환경을 제공합니다.

    • 2. 데이터/AI 기반 지능형 분석

      주요 기관 데이터를 실시간으로 분석하여 문제 발생 시 즉각적으로 원인을 파악할 수 있는 원클릭 분석 기능을 지원합니다.

  • 지능형 안전 관리 솔루션 (HiCAMS)

    AI와 CCTV를 결합해 선박 내 안전 관련 이벤트를 실시간으로 탐지 및 관제하는 지능형 안전 관리 솔루션입니다.

    • 1. 강화된 지능형 관제 기능

      10종 이상의 객체(사람, 차량, 불, 연기 등)를 실시간으로 탐지하며, 쓰러짐, SOS 신호, 속도 및 주정차 등 이벤트를 모니터링하고 관제 채널의 위험도를 분석해 선별 관제를 제공합니다.

    • 2. 데이터 기반 이벤트 관리

      기간별 이벤트 검색 및 조회, 발생 지역별 통계 분석 기능을 통해 효율적인 데이터 관리를 지원하며, 일간 리포팅과 이벤트 알람 SMS 수신으로 신속한 대응을 가능하게 합니다.

  • 오션와이즈(OceanWise)

    AI기반 탈탄소 경제운항 솔루션

    • 1. 최적 항로를 통해 연료 절감 및 탈탄소 운항 실현

      오션와이즈는 AI와 빅데이터를 활용해 최적의 항로를 제시하며, 평균 5.3%의 연료 절감 효과와 온실가스 배출 최소화를 실현합니다.

    • 2. 다양한 선종에 적용 가능한 플랫폼

      오션와이즈는 선종과 규모에 상관없이 다양한 선박에 유연하게 적용 가능하며, 글로벌 해운사와 협력해 구독형 서비스로 확장되며 효율적인 환경규제 대응 선단관리 솔루션을 제공합니다.

  • 디지털 관제센터

    디지털 관제센터는 선박 실시간 모니터링 서비스를 제공하며, 데이터를 기반으로 선박 성능 분석과 운영 최적화를 지원하는 전문 서비스입니다.

    • 1. 실시간 선박 모니터링

      관제 선박과 기기의 상태를 실시간으로 모니터링하고, 안정적인 데이터 운영과 데이터 지원 서비스를 제공합니다.

    • 2. 데이터 기반 성능 분석

      선박 운항 정보와 기기 데이터를 종합 분석해 각 선박의 특성에 맞는 성능 분석 서비스를 제공하며, 분기별 리포트로 운영 효율성과 의사결정을 지원합니다.

궁금한 점이 있으신가요?

온라인 문의로 신속하고 정확한 답변을 드리고 있습니다.

  • 고객자료 다운로드

    브로슈어/카탈로그/설명서/인증서 고객을 위한 자료를 다운받으실 수 있습니다.

    바로가기
  • FAQ 자주하는 질문

    고객들의 자주하는 질문과 답변을 확인하실 수 있습니다.

    바로가기
  • 1:1문의

    문의 유형에 맞게 질문을 해주시면 담당자들이 빠르고 친절하게 답변해 드릴 것입니다.

    바로가기

로딩 중입니다.
잠시만 기다려 주세요.

HD현대마린솔루션의 모바일 웹은 세로화면에 최적화되어 있습니다.